
Know Exactly What You’re Paying For.
Most property owners are paying more than they should — without knowing why. We install professional energy meters, monitor your consumption, and deliver a clear plan to reduce your bill.
What Our Monitoring System Shows You

Why Energy Bills Are Higher Than They Should Be
- AC systems running at full power when rooms are empty
- Water heaters on 24/7 with no schedule or control
- Old lighting drawing 3–5x more power than LED alternatives
- Pumps and motors running outside optimal hours
- Phantom loads from devices left on standby
- No visibility of which circuit is consuming the most
How Our Energy Monitoring Service Works

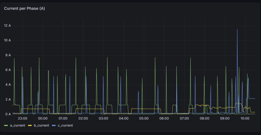
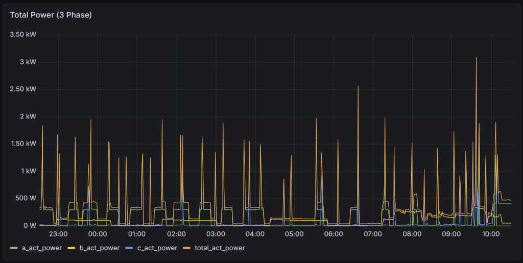
Real Data. Real Results.
This is actual live data from a real property monitored by our system — updated every few seconds. This is exactly what you will see for your property.





Live 24-hour power consumption data — Phase A, Phase B, Phase C and Total Power. Spikes show appliances switching on. Overnight baseline shows always-on consumption.
What a Typical Client Saves

Ready to Find Out How Much You Can Save?
Book a free consultation. We’ll visit your property, install the monitoring device, and deliver your savings report within 72 hours.
